에이전트 알아보기 - 채용 성과 리포트
1. 채용 전 과정을 한눈에 파악하는 통합 분석 리포트
- 퍼널 분석, 인재 요약, 전형 운영 성과 등 채용 전 과정을 한눈에 파악할 수 있는 통합 리포트를 제공합니다.
- 흩어진 채용 데이터를 한곳에 모아 모집부터 최종 선발까지의 흐름과 성과를 명확하게 해석할 수 있습니다.
- 정량적 데이터를 바탕으로 현재 프로세스의 취약점을 진단하고 다음 채용 전략을 정교하게 개선합니다.

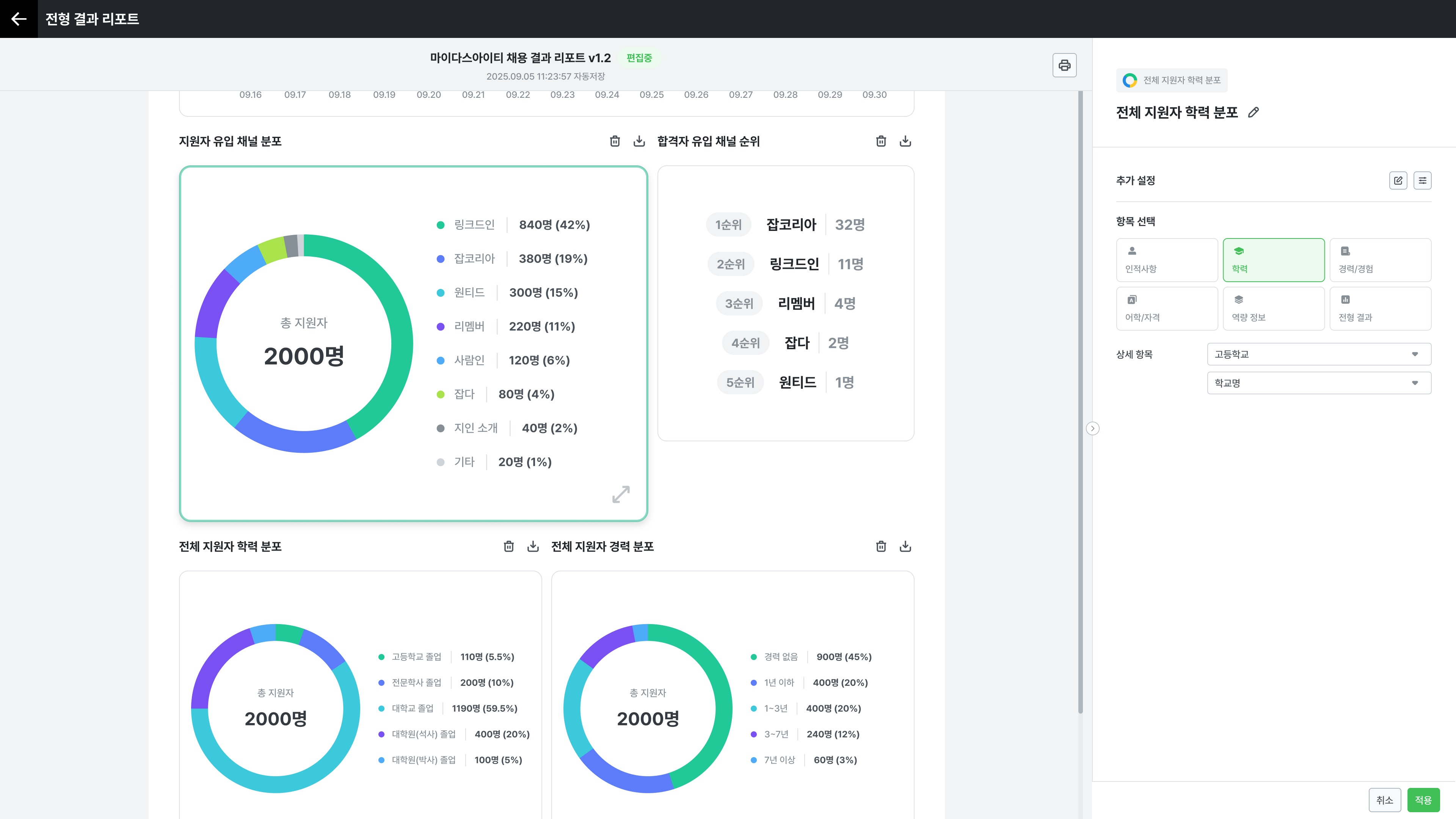
2. 입맛대로 완성하는 채용 성과 보고서
- 채용 데이터를 다양한 커스텀 위젯으로 즉시 시각화하며, 목적에 맞춰 자유롭게 편집하고 배치할 수 있습니다.
- 복잡한 데이터 가공 작업 없이도 경영진 요구에 맞는 맞춤형 성과 보고서를 신속하게 완성합니다.
- 수동 보고서 작성 업무를 제거하여 업무 시간을 단축하고, 시각화 자료로 의사결정을 돕습니다.

3. 더 나은 채용을 만들어가는 통합 검증 리포트
- 최종 선발된 인재들의 역량 수준을 분석하여 인재상 및 채용 목표와 얼마나 부합하는지 데이터로 비교합니다.
- 이번 채용에서 선발된 인재의 특성을 한눈에 파악하고, 설정한 직무 요건과의 일치 여부를 점검합니다.
- 검증 결과를 다음 채용 설계에 즉시 반영하여 선발 기준을 보완하고 채용 결과의 일관성을 유지합니다.
